咨询热线:
0871-67322886
手机:13987166660
邮件:271705654@qq.com
传真:0871-67322886
地址: 昆明市官渡区昌宏路东聚五金机电建材城东区1幢2号
云南湘通:托辊焊接工艺的否定与反思

托辊焊接是指托辊辊皮与冲压轴承座之间采用CO2气体保护焊焊接,从托辊的技术要求衡量,采用焊接工艺是不恰当的。
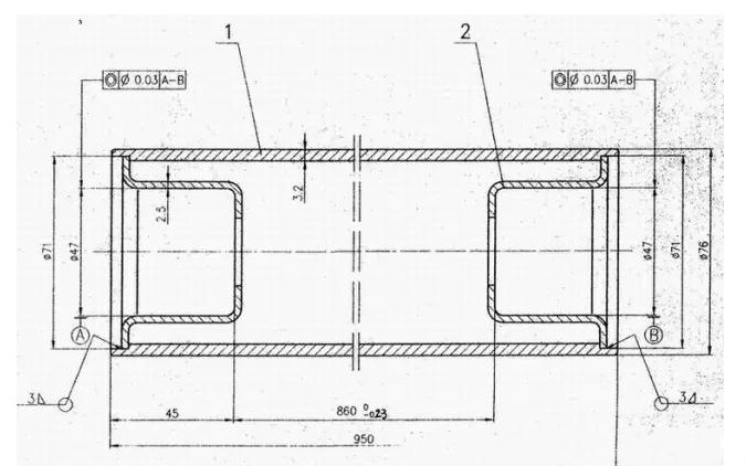
图1是DTⅡ型托辊辊体的设计图,两端轴承座A-B同心度Φ0.03 ,采用 CO2气体保护焊焊接,显然是保证不了同心度的。
钢材在焊接时熔化,钢的熔化温度1500℃左右,在这个温度下,轴承座和辊皮产生较大的热变形。产生较大变形的原因主要有三点,其一是轴承座、辊皮厚度范围3-5mm,属于轻薄件,温度扩散较慢产生变形,其二是焊接工艺是逐渐焊接的过程,轴承座和辊皮在焊接过程中温升不均匀产生变形,其三是冲压轴承座一般不消除应力,受热后应力释放产生变形。总之,多种变形叠加,造成托辊阻力增加,降低了托辊寿命,增大了功率消耗。

图1 DTⅡ辊体
从加工角度说,辊皮是精度比较高的加工件,如图2,冲压轴承座有些企业为了提高质量,也要进行二次机加工,在零件质量达到IT9精度的情况下,再用焊接工艺焊接显然也是不匹配的选择。
影响轴承座A-B同心度的原因还有许多,比如轴承座的精度和强度、轴承座与辊皮的配合、辊皮两端镗孔的精度及同心度等等。这些因素,本文暂不探讨。
托辊轴承座与辊皮的结构有许多种方式,主要的结构方式经过了两次演化。早期是TD62型、TD75型带式输送机,托辊轴承座与辊皮采用紧配合压装形式,轴承座采用铸铁材料,也有轴承座采用折边冲压,见图3。后期是DTⅡ型带式输送机,托辊轴承座与辊皮采用CO2气体保护焊焊接,轴承座采用冲压轴承座,如图1 。

图2 辊皮
演化的原因,除了铸铁轴承座本身的缺点和加工效率低下外,主要是当时的加工手段落后,保证不了辊子两端轴承座的同心度和管子与轴承座的可靠连接。

图3 TD75型 棍子
目前托辊加工设备经过30年的缓慢发展,一种全新加工工艺的数控自动化托辊生产线、托辊加工设备已经进入市场,前述两种轴承座与辊皮连接的缺点得到了根本的改变。
这种全新加工工艺的设备,采用了“一种托辊轴承座与辊皮的连接设备及方法”的发明专利(专利号:CN201110048425.6),解决了前述两种轴承座与辊皮连接的缺点。同时,为了解决目前托辊镗孔设备辊皮镗孔同心度较低,造成托辊阻力大的问题,辊皮定心不准确,造成托辊径向圆跳动量大的问题,又采用了“托辊辊皮加工自动定位夹持装置”发明专利技术(专利号:ZL201320885767.8)。
由于全新加工工艺设备采用了新工艺,实现了托辊全数字化加工,托辊加工质量得到了显著提高,托辊的阻力、径向圆跳动量、轴向窜动量都小于GB/T10595-2006标准规定值25%以上,为高速大运量带式输送机托辊的制造提供了保障。








